Introduction

PaddlePay for Easy Digital Downloads is a complete solution for selling digital products using Paddle directly within your EDD store. It replaces the standard payment forms with Paddle’s secure checkout and includes a built-in software licensing engine.

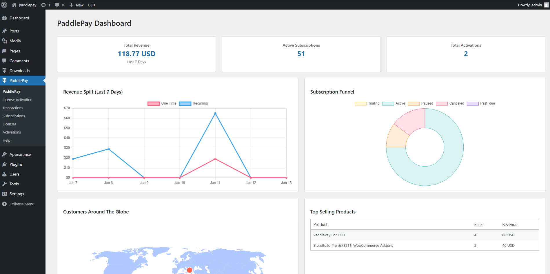
Analytical Dashboard

Manage Subscriptions

Manage Digital Licenses

Receive Payment Via Paddle